Granafa+Influxdb+Collectd实现计算机实时监控
日期: 2019-04-09 分类: 个人收藏 534次阅读
Granafa+Influxdb+Collectd具体工作原理,我画了张图来表示好了:如下

1,安装collectd
1)规划好安装目录

2) 下载安装包,下载地址:https://collectd.org/documentation.shtml
3) 解压:tar zxvf collectd-5.7.2.tar.bz2
4) 进入解压后的安装包解压路径:cd collectd-5.7.2
5) 检查系统配置
./configure --prefix=/usr --sysconfdir=/etc --localstatedir=/var --libdir=/usr/lib --mandir=/usr/share/man --enable-all-plugins
6) 编译:make
7) 安装:make install
安装完成后的安装目录结构如下

8) 安装完成后,在当前安装目录中,执行:cp contrib/redhat/init.d-collectd /etc/init.d/collectd,复制启动脚本到/etc/init.d路径
同时给予用户相关执行权限:chmod +x /etc/init.d/collectd
9) 修改collectd.conf,配置相关监听项,相关配置项如下,如有需要可适当自行调整
[root@VM_0_13_centos ~]# vim /etc/collectd.conf
FQDNLookup true
Hostname "VM_0_13_centos" #直接使用hostname命令查看
BaseDir "/var/lib/collectd"
PIDFile "/var/run/collectd.pid"
PluginDir "/usr/lib64/collectd"
TypesDB "/usr/share/collectd/types.db"
LoadPlugin syslog
LoadPlugin disk
LoadPlugin interface
LoadPlugin load
LoadPlugin memory
LoadPlugin network
LoadPlugin processes
LoadPlugin users
<Plugin interface>
Interface "eth0"
IgnoreSelected false
</Plugin>
<Plugin network>
Server "127.0.0.1" "25826" #这里填写的是influxDB安装的服务器ip
</Plugin>
10) 启动
collectd -C /etc/collectd.conf

2, 安装Influxdb
1) 下载安装包:
wget https://dl.influxdata.com/influxdb/releases/influxdb-1.5.3.x86_64.rpm
2) 安装:yum localinstall influxdb-1.5.3.x86_64.rpm
3) 进入:/etc/influxdb/ 编辑influxdb配置文件,influxdb默认支持collectd

4) 启动:
influxd -config /etc/influxdb/influxdb.conf

启动的时候会有一个报错如下:

解决方法如下:新建文件:/usr/share/collectd/types.db,下载地址如下:
https://download.csdn.net/download/baomw/11097715
5) 启动完之后进入管理工具建库:influx命令

Showdatabases 查看所有数据库db
Create database collectd; 创建一个名字叫collectd的数据库
Use collectd; 切换数据库
show measurements. 查看所有的表(key)
select count(*) from disk_value 查询语句

如上看到相关数据则表示collectd的数据已经同步到influxdb中了,可以正常工作了。
3,安装grafana
1) 下载安装包:
wget https://s3-us-west-2.amazonaws.com/grafana-releases/release/grafana-5.1.4-1.x86_64.rpm
2) 安装:sudo yum localinstall grafana-5.1.4-1.x86_64.rpm
3) 配置,注意配置端口,端口占用会导致应用起不来(其他相关配置可根据需要自行配置)
端口配置文件路径:/usr/share/grafana/conf

日志路径:/var/log/grafana/grafana.log注意观察启动日志
4) 起停:
systemctl stop grafana-server.service
systemctl start grafana-server.service
5) 访问:http://ip:3000/,默认用户密码:admin/admin
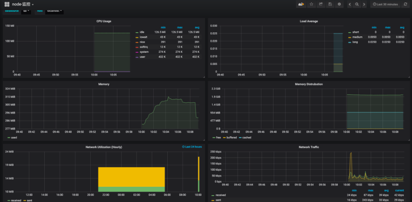
6) 应用配置:登陆后界面如下

7) 配置db



依次从上往下选择influxdb,填写对应的url,以及前面创建的数据库即可。玩了之后点击下面的save & test,测试成功即可
8) 导入监控模版


导入模版下载地址:https://download.csdn.net/download/baomw/11099846

如此就大功告成了,有兴趣的可以自己试试安装下,也可在自己的生产项目中运用下。
除特别声明,本站所有文章均为原创,如需转载请以超级链接形式注明出处:SmartCat's Blog
精华推荐
